The unified, full-stack monitoring platform
Get complete visibility with a single platform, spanning systems, apps, and services, from on-premises to cloud, containers and microservices.
ITRS named a Visionary in the 2024 Gartner® Magic Quadrant™ for Digital Experience Monitoring
Get complete visibility with a single platform, spanning systems, apps, and services, from on-premises to cloud, containers and microservices.
Monitor transactions, processes, applications, end-to-end services, user experience and business activity for hybrid IT in real time.
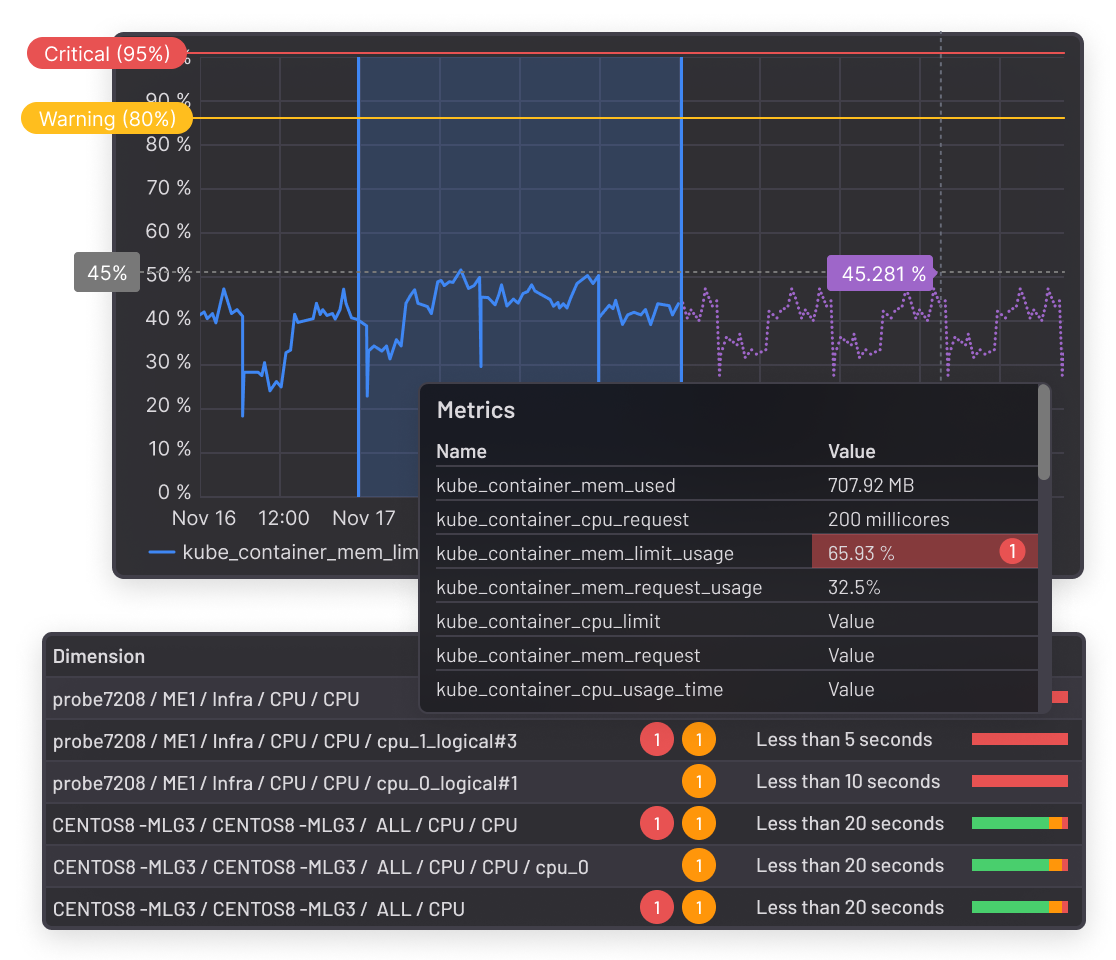
See a single-pane-of-glass view spanning from legacy technology to on-premises, to cloud and highly dynamic containerized environments.
Identify trends, root causes and actionable insights.
Resolve issues immediately, and predict those that can happen in future.

Aggregate data from multiple monitoring tools, across distributed environments.
Balance the need for depth of data with the cost of storage using capacity planning and cloud cost management.
Analyze historical data to identify root causes and trends.
Add server and website monitoring to provide context from user impact data.

Leverage application monitoring designed for complex transaction monitoring.
Experience how low-impact, lightweight, active agents can remediate common problems.
Monitor custom or in-house applications for a complete view using development toolkits.
See how telemetry-based views across multiple applications and event workflows reduce bottlenecks and execution latency.
Core technology:

Consolidate insights of hybrid IT infrastructure via dashboards and alerts.
Reduce silos for root cause analysis investigations with integrated network monitoring capabilities.
See business impact from IT outages, with business service monitoring.
Mitigate alert storms via noise reduction with hierarchy-based alert suppression.
Core technologies:

Monitor front-end performance in real browsers and through real users users to get a true view into your end user's experience.
Improve customer satisfaction with a consistent user experience.
Maximize business value via multi-step transaction and API monitoring.
Identify problems quicker, remove false alerts for reduced alert fatigue.
Core technology:

Monitor cloud environment as well as on-premises infrastructure to optimize on-premises and cloud infrastructure usage and costs.
Reduce risk and costs in the cloud with ‘what-if’ scenarios and workload migrations.
Slash frequency of issues with proactive capacity forecasting.
Use ‘what if?’ simulation to successfully align IT with business needs.
Core technology:
Experience the monitoring platform for integrated workflows, offering full end-to-end control over applications, servers, websites, APIs, networks and logs.