ITRS Uptrends Digital Experience Monitoring
Learn from your users' digital experience while tracking and optimising your web-based resources.
ITRS named a Visionary in the 2024 Gartner® Magic Quadrant™ for Digital Experience Monitoring
Learn from your users' digital experience while tracking and optimising your web-based resources.
The digital experience you offer can make or break your enterprise. Digital experience monitoring (DEM) provides insight into an end user's experience when interacting with your digital services, such as your websites and web applications. The ITRS digital experience monitoring solution uses website, API and application performance data and real and synthetic user monitoring to deliver alerts and reports on the quality of experience you are serving to users, enabling your company to swiftly respond to events and ensure high-level service and effective performance monitoring.
Optimise and monitor website speed. Get load time metrics for each page element to identify and correct problem elements to stay within performance budget.
Proactively monitor website availability from the end-user perspective with checks once per minute from one of more than 250 worldwide checkpoints.
Monitor multi-page user interactions such as Internet banking login (with two-factor authentication), form submission, search features, and financial transactions.
Gain full visibility into your API performance with continuous automated testing for failing resources, network issues, database availability and expired security credentials.
Ensure availability and uptime for email servers, web servers and APIs. Verify domain names, check DNS health, escalate DNS error alerts and monitor in real time. Make sure your customers have the right resources at the right time.
Monitor SSL certificate expiration dates and properties. Know immediately about SSL certificate errors that may signify a man-in-the-middle style attack.
With the ITRS Group’s synthetic monitoring solution, monitor protocols, such as Ping, Connect, SMTP, SFTP, FTP, MySQL, SQL Server, SMTP, POP3, and IMAP.

Digital experience monitoring is growing at a 10% compound annual growth rate. By 2023, 60% of digital business initiatives will require IT operations to report on users’ digital experiences.
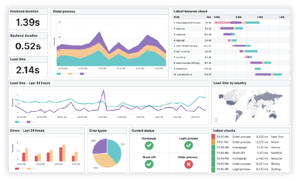
Custom dashboards with all the digital experience metrics your team needs. Set up automatic notifications to stay up to date.
With built-in integrations to tools such as Slack, PagerDuty, and Zapier, our alerting adjusts to your team’s preferred tools.
Bring ITRS Digital Experience Monitoring behind the firewall. Manage APIs, internal web applications, and wikies.
Decide who within your team is notified by ITRS with three levels of escalations based on error duration. Don’t let an error go unresolved.

Synthetic Monitoring safeguards the user’s digital experience while Real User Monitoring (RUM) brings digital experience monitoring full circle by tracking the visitor’s actual experience while using the site.
RUM’s aggregated reporting gives insight into the end user experience based on location, device type, operating system and browser. Spot latency affecting actual users and optimise for the devices and browsers your visitors use most.
Proactively monitor website availability from the end-user perspective with checks once per minute from one of more than 250 worldwide checkpoints.
Scrutinise rich data and rely on the facts by applying multiple dimensions to real time data
Monitor multi-page user interactions such as Internet banking login (with two-factor authentication), form submission, search features, and financial transactions.
It's as simple as implementing the script, collecting data in real time and accessing easily digested dashboards.
We understand that navigating IT environments can be complex, and every organization faces unique challenges. That's why we offer customized demos tailored to your specific needs. Book your demo today to experience the power of intelligent, hybrid IT monitoring.